ارتقِ بالمستوى مع رؤى في الوقت الفعلي

يتضمن ERPForever لوحات معلومات قابلة للتكوين لمساعدتك في تبسيط مشكلات الخدمة. تساعدك الرؤى في الوقت الفعلي على تحديد الاختناقات وتنفيذ أفضل الممارسات بشكل أسرع في مكتب المساعدة SaaS الخاص بك.

تفاعلات Omnichannel

لا تفوت مكالمات الدعم من عملائك. يجعل ERPForever من السهل تحويل جميع التفاعلات إلى بيانات حتى لا يضطر فريق الدعم الخاص بك إلى التوفيق بين التطبيقات. باستخدام Call Popup ، يمكنك تلقي إشعارات مباشرة بالمكالمات الواردة على سطح المكتب. يمكنك أيضًا تحويل رسائل البريد الإلكتروني الموجودة في صندوق الوارد الخاص بك إلى تذاكر باستخدام برنامج مكتب المساعدة SaaS مفتوح المصدر.

أتمتة تخصيصات التذاكر

قلل من عبء العمل اليدوي عن طريق إعداد قواعد التخصيص (مثل round robin أو موازنة التحميل) لتعيين التذاكر تلقائيًا بين الفريق. يتيح ذلك مزيدًا من الوقت للرد على العملاء ، مما يمكّن مكتب المساعدة SaaS الخاص بك من تلبية الالتزامات في الوقت المحدد.

فريق التميز

تعاون لمعالجة بطاقات الدعم مع العديد من المهام أو الإشارات. يتضمن ERPForever تقارير جاهزة لمراقبة أداء فريق الدعم الخاص بك وتحليل حركة مرور التذاكر (بما في ذلك التذاكر المفتوحة والمغلقة).

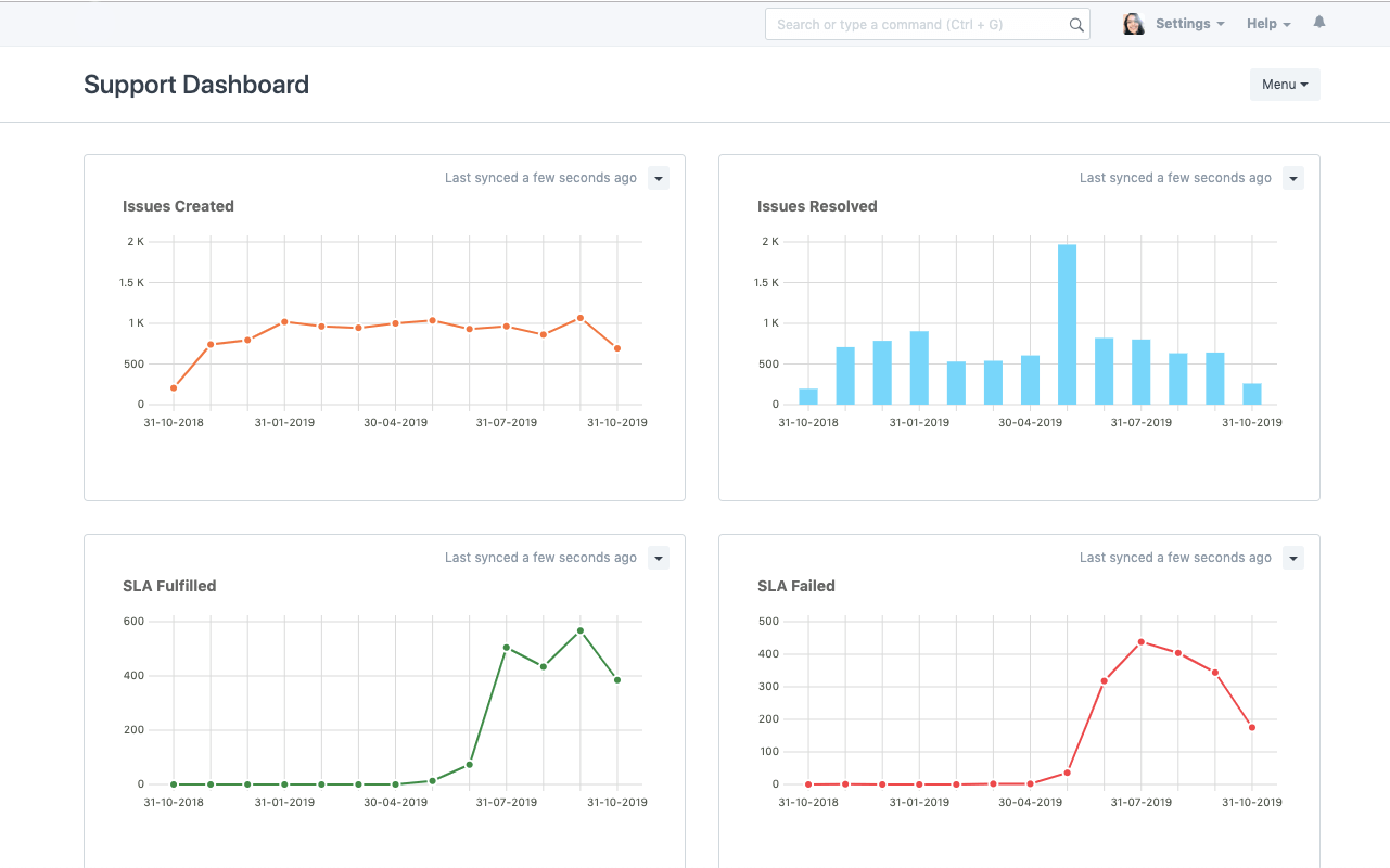
اتفاقية مستوى الخدمة

إضفاء الطابع الشخصي على تجربة العملاء الخاصة بك مع اتفاقيات مستوى الخدمة (لسياسة الدعم وأوقات الاستجابة والحل ، إلخ) بناءً على التوقعات التي حددتها مع العملاء. يمكنك تتبع الوفاء أو الفشل لتحسين عملية الدعم الخاصة بك.

بوابة العملاء

ارفع مستوى تفاعل عملائك مع نظامك وعزز تجربة العملاء. يمكن لعملائك تتبع حالة مشكلاتهم ومراسلات فريقك في بوابة مشكلات ERPForever. ما عليك سوى دعوة العملاء كمستخدمين في حساب ERPForever الخاص بك والسماح لهم بجني فوائد الشفافية الكاملة - فتح أوامر المبيعات ، وتتبع الشحنات عبر حالة إشعار التسليم ، ورفع تذاكر الإصدار ، وتتبع تفاصيل الحل.

قاعدة المعرفة

قلل حمل التذاكر عن طريق إنشاء مقالات مساعدة وأسئلة متداولة واضحة ، حتى يتمكن فريق الخدمة لديك من العمل على المشكلات المعقدة التي تحتاج إلى اهتمامهم. لا يؤدي هذا إلى توسيع قاعدة معارفك فحسب ، بل يمكّن عملائك أيضًا من إيجاد الحلول دون الحاجة إلى انتظار وكيل.

جدولة زيارات الصيانة

باستخدام ميزة جدول الصيانة ، يمكنك تجنب فقدان زيارات الصيانة. سجّل الموظف والعمل المنجز في كل زيارة واحصل على ملاحظات العملاء ، كل ذلك بنقرة واحدة.

تخصيصات سريعة

قم بإنشاء برنامج مكتب المساعدة SaaS الخاص بك. ارسم خريطة لأهم بياناتك عن طريق إضافة حقول مخصصة في النماذج الخاصة بك. يمكنك تخصيص سلوك النموذج عن طريق الجلب التلقائي للقيم وإخفاء الحقول استنادًا إلى أدوار المستخدم وإنشاء تنسيقات طباعة مخصصة - كل ذلك بدون سطر واحد من التعليمات البرمجية.

بدك تعرف أكثر؟

لنقوم باستكشاف كيف يمكن لـ ERPForever أن يلبي إحتياجات عملك

إحجز جلسة تعريفية

نؤمن بأن المستقبل للحياة الرقمية، ونؤمن أيضاً أن التخلي عن التكنولوجيا الحديثة سواءاً للأفراد أو للشركات سوف يؤخر التقدم

2nd Floor, 53 Al-Fadeleyah Street 11194 Shmeisani عمّان - الأردن إتصل بنا: +962 6 222 0747 24/7: +962 779 115511

القائمة البريدية

إشترك الآن لتلقي
أحدث الأخبار